监控面板集成Grafana,内置多种监控面板,从Kubernetes集群、容器节点、命名空间、工作负载、容器组等多个维度提供CPU、内存、存储、网络等各种资源的监控数据,帮助用户快速掌握Kubernetes集群、节点、容器组等的资源使用情况,提高运维效率。
在ZStack Cube 双引擎版主菜单,点击,进入Grafana首页,在页面左上角点击General,即可展示所有监控面板,可按名称或标签搜索监控面板,以下介绍各监控面板详情:
进入Kubernetes / Compute Resources / Cluster监控面板,可查看Kubernetes集群CPU使用率、内存使用率,以及各个命名空间的CPU和内存使用情况。


进入Kubernetes / Compute Resources / Node(Pods)监控面板,可查看单台节点上容器组的CPU和内存使用情况。

进入Kubernetes / Compute Resources / Workload监控面板,可查看单个工作负载资源使用情况。

进入Kubernetes / Networking / Pod监控面板,可查看单个容器组网络资源使用情况。

进入Kubernetes / Networking / Workload监控面板,可查看单个工作负载网络资源使用情况。

进入Kubernetes / Persistent Volumes监控面板,可查看单个数据卷存储使用率和存储使用量。

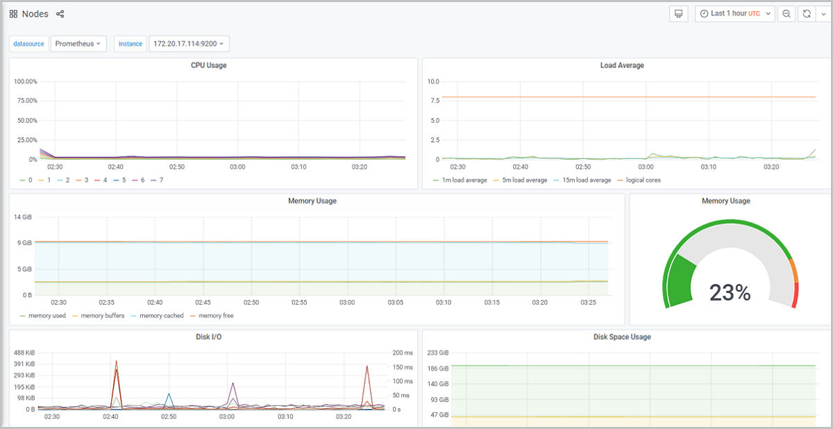
进入Nodes监控面板,可查看单台节点CPU、内存、磁盘、网络资源使用情况。

进入Ceph-Cluster监控面板,可查看存储集群健康状态、存储使用率、IOPS、吞吐量等性能指标。

学习路径
ZStack Cloud 产品学习路径
快速梳理文档,点击相应文本链接,快速跳转到相应文档的页面,学习 ZStack Cloud 产品。
业务咨询:
400-962-2212 转 1售后咨询:
400-962-2212 转 2其他(漏洞提交、投诉举报等)
400-962-2212 转 3业务咨询:
400-962-2212 转 1ZStack学院:
training@zstack.io业务咨询:
400-962-2212 转 1售后咨询:
400-962-2212 转 2其他(漏洞提交、投诉举报等)
400-962-2212 转 3业务咨询:
400-962-2212 转 1售后咨询:
400-962-2212 转 2其他(漏洞提交、投诉举报等)
400-962-2212 转 3业务咨询:
400-962-2212 转 1商务联系:
channel@zstack.io业务咨询:
400-962-2212 转 1商务联系:
channel@zstack.io下载链接已发送至您的邮箱。
如未收到,请查看您的垃圾邮件、订阅邮件、广告邮件。 当您收到电子邮件后,请点击 URL 链接,以完成下载。感谢您使用 ZStack 产品和服务。
成功提交申请。
我们将安排工作人员尽快与您取得联系。感谢您使用 ZStack 产品和服务。
信息提交成功。
我们将安排工作人员尽快与您取得联系,请保持电话畅通。感谢您使用 ZStack 产品和服务。
商务咨询:
400-962-2212 转 1售后咨询:
400-962-2212 转 2商务联系:
sales@zstack.io成功提交申请。
我们将安排工作人员尽快与您取得联系。感谢您使用 ZStack 产品和服务。